There will be times when you want to bring additional information outside of what vCIOToolbox provides in the Report Designer for your reports. Examples of this might be marketing collateral, cut sheets, or other specific materials that you want to share with all your customers. When that is the case, you can add a custom marketing area to your reports following the steps laid out below.
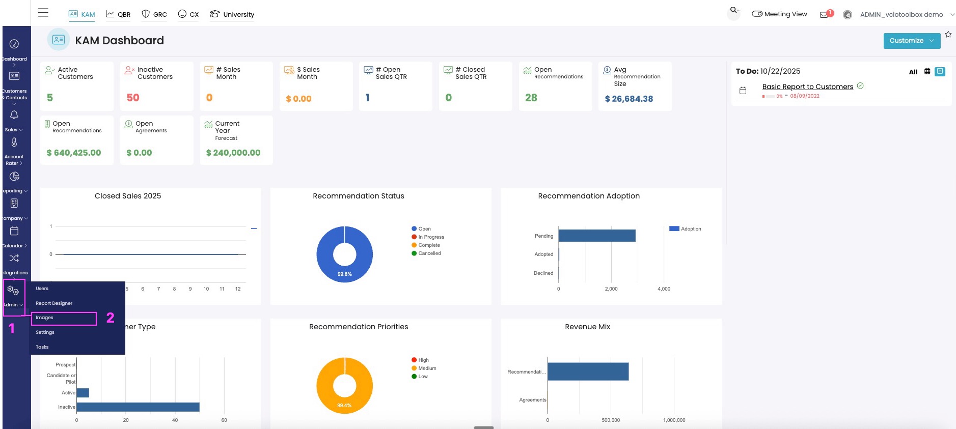
- Upload the material as an image file (PNG, JPEG) to make it accessible for ingestion into the report designer tool. To do that, navigate to Admin > Images and upload the image.

2. In the Image section click New to upload your image.

3. In the image uploader, add your image. You can add a description or a tag if you choose.

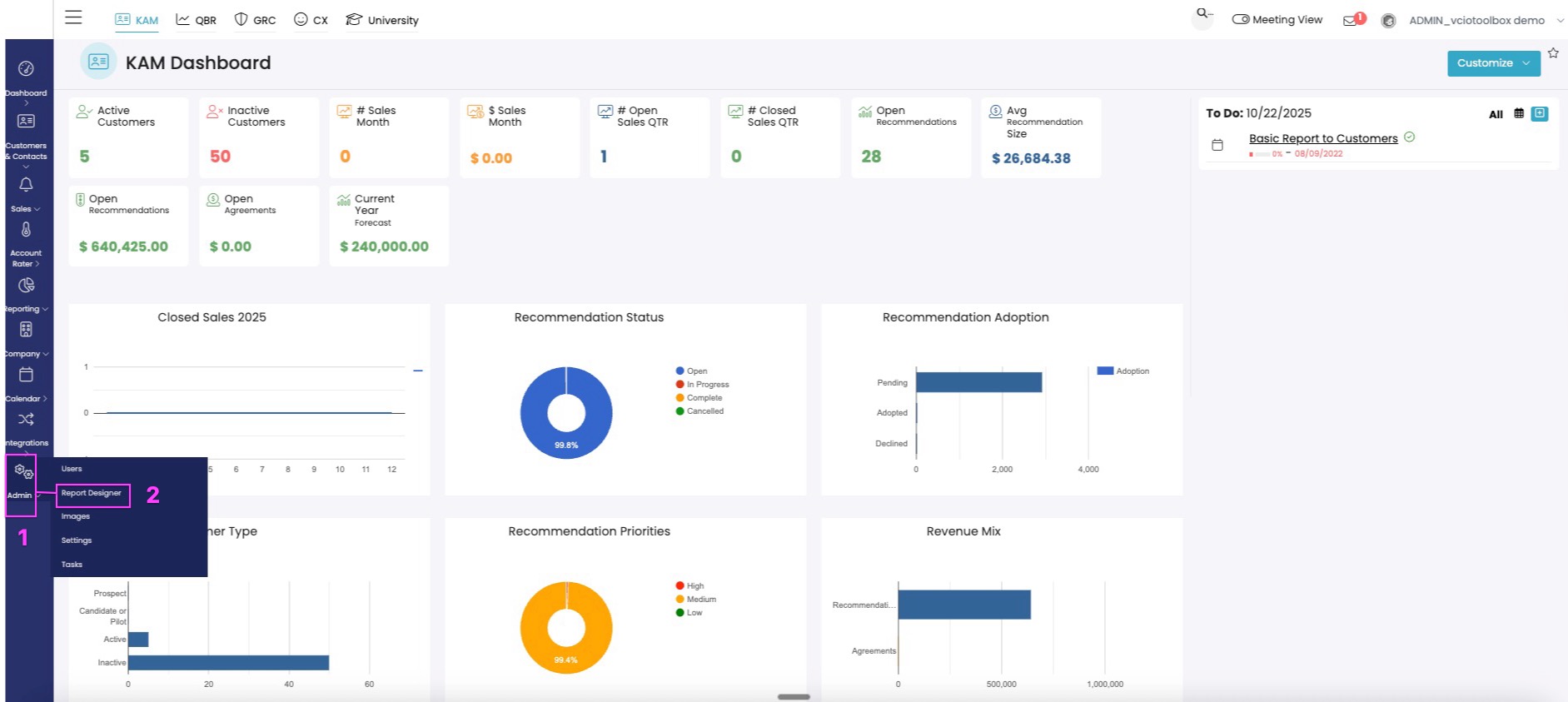
4. Once your image is uploaded, navigate to Admin > Report Designer and enter the designer space.

5. In the Report Designer, click on New Custom Marketing Section to load your custom material.

6. In the Report Section editor you can navigate to your image that you would like to add to the report using the command below.

7. Select your image from the image list

8. Add a title and description (optional)

9. Choose the report that you would like to add the material to and click Select to open the editor.

10. click on the Custom | CUSTOM SECTIONS to expand the section to see your options and then drag your element into the report on the left.

11. Once added, scroll to the bottom of the page, click Save Report Layout to save.

If you have any additional questions or run into any issues in setting up your custom marketing tile, please reach out to support@vciotoolbox.com.