Fusion 360, our AI-enhanced automation engine, provides deeper insights into what's happening in your client environment.
Two new dashboards are being introduced with Fusion 360. These dashboards are viewable both in the Fusion 360 workspace and in the Meeting View.
1. In the administrative side of the application, under the Fusion 360 tab, you will find links to insights and trends available to you.

2. In the meeting view, these dashboards can be accessed from the Dashboards tab under the Secondary Dashboard drop-down menu.

The images below will show you the Fusion 360 dashboards.
Insights
The Insights dashboard gives you a quick look at some key performance indicators that are uncovered by the Fusion 360 automated assessment process.

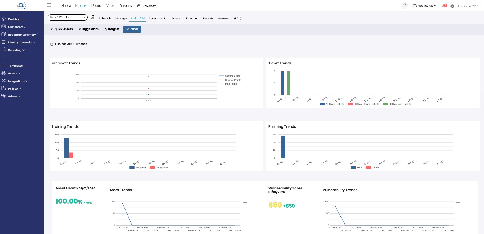
Trends
The trends dashboard lets you evaluate performance over time across these KPIs and uncover where things might be regressing or progressing.
If you have any questions, please contact support@VCIOtoolbox.com.
